现在市场上单做永续合约的项目太多了,但 VOOI 它主打的是聚合器。
目前已经整合了 Hyperliquid、Orderly、GMX、Gains Network 等 9 个主流永续交易所,是目前最完整的 Perp 聚合器,这一点放整个DeFi 市场都很稀缺。
VOOI 的定位是DeFi 版 Robinhood,它要解决的就是多链钱包麻烦,Gas 太贵和流动性问题。
而 #VOOI 把这些全都打包成一个界面,在里面你可以直接做永续、现货、跨链 Swap。
另外还附有多家 AMM + Orderbook 流动性统一聚合,体验上接近 CEX,但资产依然是自托管。
VOOI背后还有 YZi Labs 独家投资,没让其他机构进场,这也意味着它的成长潜力被牢牢掌握在自己手里,所以我觉得 VOOI 的成长空间挺大。
现在 Vooi 是第15季,每周发放 2000 万积分,将在11月3号结束。
传送门: https://t.co/TPaQY7emB8
另外也别忘记了 @vooi_io 和 @GainsNetwork_io 举行的Trick or Trade的万圣节特别活动,整个活动的奖池超过 40 万美金。
#SNAPS @cookiedotfun @cookiedotfuncn

今天来说 @SolvProtocol 上的 Solv Vaults。
Solv Vaults 其实就是专门给比特币持有者设计的收益池,让 BTC 不只是躺在钱包里,而是能帮你赚更多利息。
简单讲,Solv Vaults 会把你的 BTC 投入不同类型的收益来源,比如借贷平台、流动性池、或者一些带杠杆、套利性质的策略。
这些策略风险会比单纯质押高,但回报也更高
整个过程都由 Solv 的 Vault Guardian 保险机制监管,存取都很顺畅。
操作方式也挺直接:
1️⃣ 存入 BTC 或 SolvBTC,就能获得对应的 Vault 收据代币
2️⃣ 想取出时,销毁代币,系统会按周期返还你的 BTC 或 SolvBTC。
像AVAX、BNB、BERA 这些 Vault,每月处理 3 次赎回,CORE、TRADING 则是每月 1 次。
收益分配也有两种,一种是自动复利,把收益转成 SolvBTC,让净值(NAV)自己涨。
另一种是合作项目发放的额外奖励,比如代币空投或积分,有时还能再拿去 DeFi 挖矿赚一轮。
马上体验👉 https://t.co/heHVFJHI8r
Solv Vaults 让比特币变得更有生产力,帮你把闲置 BTC 转化为持续收益资产。
#SNAPS @cookiedotfun @cookiedotfuncn

Vooi 距离TGE应该近了,盲猜11月中?
根据 @Dune 最新数据, @vooi_io 总交易量来到了$15.46B+,而过去 24h 交易量也接近 $183.6M+,而用户高达了89K
从 5 月到现在,整体交易活跃度都维持得不错,6-7 月那波峰值过后,也没有出现明显冷却。
老实讲,这份数据挺让我意外的,很多新起的 DeFi perp 平台,往往只有短暂热度,但 Vooi 明显不是靠营销冲榜,而是靠产品体验在留人。
个人体验下来觉得 Vooi 有几个点挺有意思:
1️⃣ 跨链支持真的全面,不用像以前那样切钱包、换 RPC,那种CEX 级丝滑体验在 DeFi 里挺罕见。
2️⃣ 双模式设计很聪明,Light 模式适合随手交易,Pro 模式功能齐全,UI也干净。
3️⃣ 底层撮合机制做得不错,滑点比预期低很多,这对重度交易者是实实在在的好处。
4️⃣ 活动节奏稳定,不内卷、不搞花活,给人的感觉比较踏实。
5️⃣ Vooi 也聚合了多个市面上的 DEX,包括 Kiloex、Orderly 等,流动性更深,交易体验更流畅。
6️⃣ RWA 方向也在布局中,未来有机会把真实收益资产与链上永续结合,形成更完整的交易生态。
整体来看,Vooi 已经从新平进化成稳定型选手了,官方也一直在默默做事,希望TGE会有亮眼表现
如果你也想参与和体验 #Vooi 👉 https://t.co/TPaQY7dOLA
目前 VOOI Epoch 15 正式开启,每周都有 20M 积分 可瓜分 。
#SNAPS @cookiedotfuncn @cookiedotfun


在市场上,其实 BTC 真正被用在 DeFi 里的并不多。
比特币的市值已经超 2 万亿美金,但大部分都躺着等涨。
@SolvProtocol 想改变的,就是这种现状。
他们想让 BTC 不只是储备资产,而是能流动、增值、自动生息的资本。
于是推出了三层设计SolvBTC,xSolvBTC 和BTC+
首先是 SolvBTC,它是 1:1 跨链版的 BTC。
它能自由流动、跨链使用,安全透明,比 WBTC 更去中心化。
只需要在官网就可以把BTC兑换成SolvBTC。
然后用户就可以用SolvBTC 质押获得xSolvBTC
然后再通过 Babylon 生态,把质押 BTC 变成能赚原生收益的资产。
你拿到 xSolvBTC 后,不仅能继续用在 DeFi,还能每天获得 BTC 收益。
最后就是 BTC+ ,它像一只自动运作的基金,会帮你把 BTC 投入最优策略。
其中包括自动再平衡、追求最高的风险回报比,目前基础年化 5%,还能叠加 SOLV 奖励。
#Solv 想做的是让比特币不再是死资产。
从流动性、收益到智能化管理,它把 BTC 变成了能动的资本。
在我看来,这才是真正意义上的 Bitcoin DeFi 化。
#SNAPS @cookiedotfun @cookiedotfuncn


目前 @vooi_io 和 @GainsNetwork_io 有举行一个名为Trick or Trade的万圣节特别活动。
整个活动的奖池超过 40 万美金,分成两个榜单,一个拼交易量,一个拼盈利能力。
活动已经开始,现在通过 Vooi Light 顶部的 GainsNetwork 入口 就能直接参与,截止时间是 11 月 1 日。
而且这次最高还能开到 200 倍杠杆,觉得这种活动挺适合趁机冲一冲的,不光能练手,还能拿奖励。
传送门: https://t.co/TPaQY7emB8
交易量排行榜👉
https://t.co/IRB5PKwZj6
盈利排行榜👉
https://t.co/N2iPHZ3xG0
然后目前 #vooi 积分也来到了第15季,将在11月3号结束。
每周会有20M积分可以瓜分,后续TGE消息出来估计会更卷,平时交易时可以用一下vooi。
所以趁这次万圣节活动,赶紧上车吧!
不管是冲排行榜还是攒积分,都有机会拿奖励
#SNAPS @cookiedotfuncn @cookiedotfun



最近很火的 X402 这个概念其实不算新了
上个月埋伏的 $PAYAI 和 $DREAMS 最近总算有了点起色。
虽然我这几天一直泡在 meme 板块,错过了 $PING 的低点,但我觉得它的热度有机会带动整个 X402 生态。
如果这波能让真正做基础设施的项目起来,比如 $DREAMS、$PAYAI、$SWTCH,那就更有意思了。
$PING 确实火,不过我个人还是更看好 $DREAMS
看他们创始人 @lordOfAFew 的推文,就能感觉到他对 AI、X402、ERC8004 这些方向理解得很深,不是那种跟风型项目。
现在很多号称 X402 的项目,其实靠发 meme、刷 facilitator 排名在造势,但方向和落地都比较空。
相比之下,$DREAMS 这团队显得更务实,虽然不太会营销,但一直在扎实做产品。
我觉得这类项目的价值会在后面慢慢显现出来。
如果有人想了解,可以去 WEEX 看一下 $DREAMS 的空投活动,总额 5 万 U,早点参与机会会更好。
活动链接:https://t.co/fBPn96cbf4

最近看到 @SolvProtocol 上线了 SNAPS campaign ,顺便来聊聊这个项目。
Solv 其实是一个很有野心的比特币金融基础设施项目,目标是让比特币不只是拿着等涨,而是能像 ETH 一样参与 DeFi、产生收益。
它最核心的产品是 SolvBTC,简单讲就是你把 BTC 存进来,它变成SolvBTC(一种可编程资产)
然后就能在链上去做收益、质押、流动性挖矿等操作,同时你依然保有 BTC 的价格敞口。
再往上还有一层衍生产品,比如 xSolvBTC等,让 BTC 真正能在链上流通,组合和产生收益,后面会一一解释。
目前 Solv 已经TGE了,并在 @DefiLlama 上的数据显示 TVL 超过 15.8 亿美元, 年化收入约 3134 万美元,FDV 约 1.57 亿美元。
数据上看,Solv 已经是 BTCFi 赛道中规模最大的项目之一,体量接近早期的 Lido。
我觉得这个方向非常值得关注,如果 ETH 的故事是LST,那 BTC 的故事可能就是 Solv
官网:https://t.co/lsxwY2ozER
@cookiedotfun @cookiedotfuncn #SolvProtocol #BTCFi #DeFi #SNAPS


今天大盘和二级普遍都有点回暖,我也顺势抓了一波机会,在合约上小波段了一下。
平时我自己开合约或者做现货,大多都在 Gate。
主要原因是基本上市面上的币 Gate 都能开,杠杆倍数和深度也不错。
而且成交速度快,界面体验也挺顺滑的,用起来整体感觉比其他平台更顺手。@GateFutures @Gate_zh
最近还上线了合约积分系统,交易合约,存款和邀请用户就能拿积分,然后兑换空投。
平时 Gate 福利还是挺多的,一直都在回馈用户,推荐都去用一下。
#合约战神 #Gate合约挑战 #GateCom #Gatecom大门交易所

VOOI Epoch 15 今天开始啦,每周会有20M积分可以瓜分。
现在要获得 5% 积分加成很简单,只需要完成:
1)Light 模式交易量大于 $10,000
2)Pro 模式交易量大于 $10,000
3)Spot 或 Swap 跨链交易量大于 $500
传送门 👉
https://t.co/TPaQY7emB8
个很看好 @vooi_io 的原因是 #Vooi 把多链交互这件事做到了真正丝滑。
#Vooi 采用统一链抽象余额,在这里资产不是锁死在某条链上,而是聚合到一个共享池。
你只存一次钱,之后无论在哪条支持链,都能直接调动。
而流动性方面,它把 Orderly、Hyperliquid、GMX、KiloEx 等深度都接进来,系统自动帮你路由最优成交路径。
签名和 Gas 也优化得极致,多步打包一次操作,不用反复确认,Gas 花得更少。
整体感觉就像是在链上用一个 CEX,速度、稳定、安全,都兼顾。
#SNAPS @cookiedotfuncn @cookiedotfun

最近链上我基本都在用 VOOI,原因其实挺简单的,因为 @vooi_io 不只好用,还因为每笔交易都能赚积分,未来还能换空投。
很多人还在别的平台付手续费、白白消耗,而在 VOOI 上,交易可以获得积分,将来还可以获得空投收益。
另外 Vooi 也得到 YZi Labs 的支持,一般格局不会太差,值得深度交互。
VOOI 的交易积分系统是按周结算的,每个周期(Epoch)发放 2000 万积分,分配给不同场景。
其中 Pro 交易占 50%,Light 模式占 35%,跨链交互占 15%
也就是说,不管你是在用专业版挂单,还是在轻量版跨链交易,每一笔操作都在帮你刷未来的代币权重。
最主要的还是 VOOI 得体验感很好,它把不同链的资产做成统一抽象余额。
简单说,就是你只要存一次钱,就能在多链自由操作,省去跨链的麻烦。
再加上聚合了 GMX、Orderly、KiloEx、Hyperliquid 等深度,系统会自动帮你选最低滑点、最高深度的路径,
效率和交易体验接近中心化交易所。
除此之外 VOOI 已经不只是一个单纯的合约 DEX 了。
除了加密货币,它还支持交易 黄金、原油、美股、外汇、股指 等传统金融品种,
甚至连 RWA 也能纳入同一平台操作。
从长期来看,这种链上聚合 + 持续激励的模式,很可能会成为下一个周期的主流方向。
如果你平时就会做合约或跨链操作,其实不如直接迁移到 VOOI。
一方面体验好,另一方面还能持续积累空投筹码。
创送门 👉 https://t.co/TPaQY7emB8
#SNAPS @cookiedotfuncn @cookiedotfun


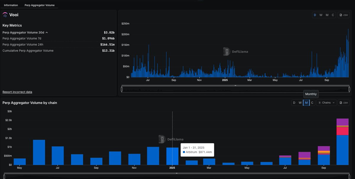
过去 30 天 @vooi_io 的永续合约聚合量突破 38 亿美金,创下新高。
而且 TGE 马上要到了,市场热度和社区活跃度都在明显升温。
目前积分还可以刷,但成本比之前几季高了,目前损耗0.02不到可以得一分,后续随着TGE将近估计会更卷。
目前第14季 (Epoch 14)还有两天结束,每周共 2000 万积分池,分配如下是Pro 交易会瓜50%也就是1000万分。
而Light 模式则是 35%也就是700万分,剩下的跨链交互是15%也就是300万分。
想刷的可以去刷,可以对冲冲或日常交易,体验感不错的。
传送门 👉 https://t.co/TPaQY7emB8
此外,我个人还是比较看好 VOOI 得,因为它把多链交易真正做成了一个一站式统一体验。
在 VOOI 里,只要存一次钱,就能在所有支持的链上自由调用,不需要再反复跨链或转账,省时又省 Gas,操作体验流畅得像用中心化交易所。
流动性方面,VOOI 把 Orderly、Hyperliquid、GMX、KiloEx 等多个平台的深度聚合起来,用智能路由帮用户自动找最优价格。
而且还可以交易RWA和美股,用起来很方便。
TGE 马上就要到了,我个人非常看好 VOOI。
一方面它的统一链抽象余额和流动性聚合确实解决了 DeFi 的老痛点,同时兼顾了体验与安全,能让更多普通用户轻松上手。
#Vooi #SNAPS @cookiedotfuncn @cookiedotfun


#Vooi 会是下一个DEX 大毛吗?
先来看看背景, @vooi_io 是 Yzi Labs 支持孵化的。
同时在2024年入选Binance Labs 第 7 季 MVB 加速器计划。
今年7月又推出 V2 主网,旨在统一跨链现货交易和永续合约交易,提供流动性。
现在项目已经接近 TGE 阶段,想拿空投有两种方式👇
1)交易撸积分
每周会有20M VOOI Points,当前是 Epoch 14 即将结束。
传送门:https://t.co/TPaQY7emB8
2)写内容赚积分
如果你不想烧 Gas,可以去 @cookiedotfun 上发帖。
写关于 Vooi 的内容比如功能、交易心得、空投预测等就能拿 $VOOI 奖励。
奖励分配共1.92% 总供量的代币,前 500 名可以瓜分0.65%,而Top 100 名的韩国区者是0.15%,还是很可观的。
目前 vooi 也开启了 cSnaps Campaigns ,Top 300 的cSnappers可以瓜分 0.8% 的总代币。
cSnaps 加成最高 25x ,其中 $COOKIE 质押最高 5x,收集 Vooi 积分最高 10x和推荐交易最高 10x。
要激活cSNAPS,你需要绑定的钱包,赶紧把握住最后机会
#SNPAS @cookiedotfuncn @cookiedotfun #vooi

新活动,来分享你的观点就有机会获得奖励🔥
问:怎么通过炒币成为百万富翁?
答:先当千万富翁再开始炒 😆
如果是你,你会从哪个阶段开始?
1U / 10U / 100U / 1000U…
👇关注 @weexglobal_ch ,在官方评论区留言你的答案 + UID
🎁 随机抽 5 位幸运用户,每人 5 USDT!
👉立即注册:https://t.co/lVtBbI220d
#WEEX
最近币安 Alpha 空投收益不太理想,可能是人太多。
那除了刷币安 Alpha,其实可以试试 Gate Alpha。
我一直在用 Gate Alpha,感觉节奏更快一点,链上数据更新也挺及时的。
像热词搜索、AI 智能分析、热门榜单这些功能都能扫链,可以帮我省不少时间。
而且支持的链更多,高达12种。
另外代币也多,安全那块还有风控和代币检测。
核心交易功能做的比我想象中好,快速购买,即时和市价单也很丝滑,非常适合小白。
重点是收益这块,Gate Alpha 的空投活动还挺多的,很多小币种机会比币安那边更早冒出来。
我这几天跟着Alpha抓金狗同时刷了一下分数,回报还不错,整体效率比只靠币安 Alpha 高多了。
顺便分享一下我个人的刷分策略,目前是放存款1000刀以上,每天拿2分(有能力的多放点)。
然后每日交易$192刀,拿8分,一天共10分。
拿一个空投基本就是回本稳赚,人少不倦。
建议大家可以去参与试试Gate Alpha,不止更容易抓到金狗,也能顺便交互拿空投。

新活动来啦🔥
关注 @weexglobal_ch ,官方评论区留言你的選选择和理由,随机抽取5位用戶每人10 $USDT
如果你也在 #alpha競技場 ,你会选择使用以下哪些模型来进行AI炒币?
可以是 Claude Sonnet 4.5 | Deepseek ChatV3.1 | Gemini 2.5 Pro | Qwen3 Max | Chat GPT-5 | Grok4
赶紧参与!

WEEX福利来啦🔥
周末模式 🔛 开启!
休息也是一种生产力 🌿
今天先放慢脚步,好好充电吧 💛
👉 关注 @weexglobal_ch 并留言分享你的放松方式
💰 将随机抽取 10 位幸运用户,每人奖励 5 USDT!
赶紧参与起来🔥
最近行情不稳,刚入圈的兄弟们可以找点保本理财项目,短期赚点小利息,别被套住。😂
对比了几家平台的持币生息方案,新人看过来👇
- 0~100U 的,WEEX 活期100%年化,灵活又安全,新手完全无压力;
- 100~300U 的,Bybit定期2天,年化看起来夸张555%,但是2天周期太短、门槛还高;
- 再往上欧易(50%)、BG(80%)的年化也还行,但都要定期锁仓。
对比来看,刚入圈、想试试理财水温的新人,WEEX可以算是最稳、最方便的一档。
操作也很简单:
直接登录WEEX APP,在资产页面点个 “参与持币,坐享收益” 就行,绝对的懒人理财。
活动链接:
https://t.co/vcq3omQz7f
注册链接: https://t.co/lVtBbI220d




来新活动啦🔥
为了庆祝 $GAIN @Griffin_AI 正式上线 #WEEX 交易所,目前有150U 福利可以参与哦!
💎 活动详情:
1️⃣ 关注 @weexglobal_ch 与 @Griffin_AI
2️⃣ 转发官方推文并在评论区留言你的 UID
🎁 每超过 60 次转发,将抽出 1 位幸运用户送出 30 USDT!
👉 立即交易:

Gate 上线了首创合约积分系统!
这个玩法很简单,你的每一笔合约操作,资产,邀请好友,都会累计积分并兑换奖励 。
让你在正常交易的同时,还能薅点实打实的福利,奖励包括现金 ,代币,仓位体验卷和体验金等等。
可以考虑每日交易合约 1600 U赚取3分,然后余额大于1000U拿两分,一天就是5分(有能力的可以交易和存款拿更多分数)
Gate 后续肯定还会开放更多丰富奖励的,毕竟在哪里交易不是交易呢,先按头搞起来!这对日常做单多的人来说,是很好的额外福利。
另外积分有效期15天,别攒太久,晚上6点就会开启第一波的GT 空投兑换,记得去参与!
大家赶紧去看看自己有多少分吧!
活动入口:https://t.co/0KlWwSH1f1
活动详情:https://t.co/mLCbe5jcj9
#Gate合约积分

本期有一个挺实在的新手活动,分享给刚进圈的朋友们👇
SKYAI | TAO | WLD 这三个币联合搞了个新人空投,总奖池 15 万 USDT 🔥
活动刚开没多久(10.14 - 10.24),想薅点羊毛的朋友可以来看看
💡怎么玩更划算?
刚进圈比较保守的朋友们,建议先做首充任务,最简单直接,奖励也稳。新用户充 ≥100U,首笔交易选这三个币,就送 10U(限前 3000 人)
对于平时就有在做单的朋友,可以顺手去完成一个合约任务,以及连续打卡,叠加下来能拿到的总额还挺多的。
比如完成合约交易最高可得 30U+10U体验金;如果连续 5 天每天做 2000U 合约,还能得 50U红包(这个包含体验金、抽奖次数)
想薅更多一点的,可以去邀请任务那边冲一下,每拉一个完成任务的朋友,给 10U,上限 1000U,拉两个熟人就够本了。
整体门槛不高,流程也挺顺畅的,感兴趣的要趁早,毕竟前几千名才有。
活动链接:
https://t.co/vszSHJbPlI
注册链接 : https://t.co/lVtBbI1uaF

🔥 #SNAP交易大赛 ,现在 交易 $SNAP 即可领奖,总奖池 $10,000!
📅 2025/10/08 18:00:00 - 2025/10/15 18:00:00 (UTC+8)
💎 奖励玩法:
1️⃣首充100 $USDT + 首交 $SNAP,奖励 $10
2️⃣SNAP现货交易排行榜,参与瓜分 $5,000
3️⃣合约交易达标,瓜分额外5-20 $USDT
4️⃣邀请好友,获得额外10-20 $USDT空投
活动链接 👉 https://t.co/pWzGFqb4TI

不知不觉就已经10月啦!
而 @TreehouseFi 在 2025 Q3 的表现十分亮眼,其中包括 👇
✅ 完成 $TREE TGE,上线所有主流交易所如币安,upbit和Okx等
✅ TVL 翻倍突破 5 亿美元
✅ tAssets 用户从 3 万了来到了7 万,因为越来越多的零售和机构用户选择在 Treehouse 抵押与参与
经历四年建设,Treehouse 正逐步构建 DeFi 固定收益市场的核心拼图 —— 让用户能更透明、更高效地参与收益市场。
这些成果不仅是阶段性胜利,更代表了 Treehouse 在 DeFi 基础设施领域的长期潜力。
Treehouse在固定收益赛道仍是被低估的领域,很值得长期关注!

🚀 $SNAP 上线狂欢来啦🔥
转发 & 关注瓜分 150 $USDT!
📌 活动规则:
1️⃣ 关注 @weexglobal_ch & @Snappytheapp
2️⃣ 点赞 + 转发此推文
3️⃣ 评论区留下你的 #WEEX UID
⏰ 活动时间:10月7日 - 10月10日18:00
🎁 每转发超过100次,抽1人奖励 30 $USDT!
👉 立即交易:

🔥 #WEEX 新手福利又来啦 🔥
现在有 $CYPR 新人空投,总奖池 $50,000!
📅 22025/10/06 19:00:00 - 2025/10/13 17:00:00 (UTC+8)
💎 奖励玩法:
1️⃣首充100 $USDT + 首交 $CYPR ,奖励 $10
2️⃣合约交易阶梯奖励,瓜分 $20,000
3️⃣合约交易达标,再瓜分 $20,000
4️⃣邀请好友,每人额外 $10
公告👉https://t.co/DVYZipZZP8
注册 👉
https://t.co/lVtBbI220d
马上参与起来🔥

Weex 华文区专属福利来啦 🔥
为了庆祝 $CLT 上线狂欢,完成简单任务就有机会赢得奖励?
💰 总奖池:150 $USDT (5人均分)
📌 活动规则:
1️⃣ 关注 @weexglobal_ch & @chicago_cgv
2️⃣ 点赞 + 转发官方推文
3️⃣ 评论区留下你的 #WEEX UID
⏰ 活动时间:10月3日 - 10月9日 18:00
注册传送门👉 https://t.co/lVtBbI220d

🎉 WEEX × TOKEN2049 福利盛典火热开启!
现金体验金、超高返佣、每日抽奖,限时狂欢一站尽享!
活动时间:2025/10/01 14:00:00 - 2025/10/13 23:59:59 (UTC+8)
超值福利全面升级,邀你一起加入🔥
🔥 邀好友,享三重好礼:最高可得 400 USDT!邀请成功好友,即享现金与体验金奖励,更可解锁限时 60% 高返佣(大使保持其原返佣)。好友累计充值 ≥100 USDT 且合约交易量 ≥1,000 USDT 即算有效。
🎁 新人礼包豪送 30,000 USDT:完成新手礼包、合约充值/划转/交易任务,每一步都有奖励,轻松解锁高达 30,000 USDT!
🏆 中秋特别献礼:黄金、ETH、SOL等你拿!充值返利、连续打卡、交易冲榜,多重任务奖励加持,更有 100g 黄金重磅加码!
🎡 每日转盘抽奖:完成好友邀请、合约或现货交易,即可获取抽奖机会,好礼天天送不停!
福利满满,不容错过!立即登录 WEEX,解锁 TOKEN2049 狂欢盛典的专属奖励吧!🚀
传送门 👉 https://t.co/ft4gjGxPLD

#Recall 现在举行着的 Symphony Live Trading Competition 比赛已经开放了新功能 Boost 投票 !
之前投票只能选一个 Agent,现在每场比赛你会拿到 1,000 张 Boost 选票,可以自由分配。
这样投对热门的,你会赚,而投对冷门的,收益会更高。
大家记得去体验 Boost 投票,还有一天截止了 !
传送门 👉 https://t.co/8o4777lGxL
其实 Recall 的投票机制,不只是游戏,而是它对 AI 赛道的整体思考。
目前的AI 赛道太卷了,但问题是用户根本分不清哪个是真的好用。
因为市场上大多数曝光,靠的都是营销而不是实际效果。
而 @recallnet 提出的Skill Markets就是针对这个痛点来的。
这是一个把 AI 技能和需求挂钩的市场,用代币 $RECALL 来驱动,用户能投票、能投资、还能通过比赛验证。
它的逻辑大概分三步:
1️⃣ 众筹(Crowdfunding)
如果一个技能很重要,就会有人用 $RECALL 来发起市场。比如加密交易机器人,个性化导师等等。
需求越高,市场里聚集的资金和 AI 方案就越多,反之没人需要的技能自然会被淘汰。
2️⃣ 筛选(Curation)
用户在市场里用 $RECALL 来支持看好的 AI。
买入 = 看好这个 AI,认为它未来表现强
卖出 = 觉得它不行,会逐渐掉队这相当于提前押注谁能跑出来,既给了市场信号,也能赚到代币。
3️⃣ 比赛(Competition)
光靠说没用,Recall 会不断办比赛,真实考核 AI 的能力。
每轮比赛后,赢的 AI 拿 $RECALL ,押对的用户也赚 $RECALL,然后市场排名更新。
这样,整个体系不会变成单纯的炒作,而是靠可验证的成绩来排名。
最终形成的就是一个开放的、可信的 AI 排行榜。
我觉得 Recall 的思路有几个特别有意思的点,它把信任变现。
以前大家找 AI 工具只能看广告、看口碑,但 Recall 把这种信任直接做成市场化的信号,资金投票,结果公开透明。
另外市场也会自我进化,真正有用的技能市场会自然聚集资源,不好用的方案就会被淘汰掉。
#Recall 有可能成为 AI 界的品控层,把现在 AI 市场上的噪音过滤掉,让真正有价值的产品脱颖而出。
#SNAPS @cookiedotfun @cookiedotfuncn


Weex 福利来了,价值 $5,000 等你领取🔥
$BLESS 新人空投火热进行中
目前完成限时任务还可再得 10U 体验金(20位)👇
1⃣️ 关注 @weexglobal_ch 并点赞
2⃣️ 转发此推文 👉
3⃣️ 评论区留言你的 UID
活动时间是9/30 - 10/3 18:00 ,赶紧参与吧!
#WEEX #空投 #新人福利

🚀 $MAGAL 上线啦!华语区专属福利来袭~
动动手指就能参与,别错过啦~
这次 奖池 150 USDT,5个人平分!
✅怎么玩?
1️⃣ 先关注 @weexglobal_ch & @magallaneer
2️⃣ 点赞 + 转发官方推文
3️⃣ 评论区留上你的 #WEEX UID
时间:9月28日 – 10月2日 18:00
任务简单,动动手就行,记得参与哟🔥

Recall 进度条快拉满,TGE 即将到来🔥
不同于很多先发币再讲故事的项目,Recall 的打法是先跑机制和飞轮,再释放代币。
这也是为什么 Recall一直举行比赛,因为要让底层逻辑被验证。
而 @recallnet 的核心是一个 AgentRank 飞轮,用来解决一个关键问题:人类如何去协调、发现、排名并奖励真正有用的 AI?
Recall 飞轮由四个环节组成:
1️⃣Discover (发现)
用户能在 Recall 上找到并使用 AI Agent,并直接付费。
这解决了 AI 产品太多,难以发现和验证 的痛点。
2️⃣ Compete(竞赛)
Agent 在链上参与技能竞赛,用真实任务来证明自己。
这里不是实验室的 Benchmarks,而是 链上可验证的实战表现。
3️⃣ Assess(评估)
评估者负责生成可验证的性能指标,让结果透明、可审计,避免「只看宣传、不看效果」。
4️⃣ Curate(策展)
社区通过质押表达对未来的预期。
押注强 AI,提前发现赢家并出局弱 AI,避免浪费资源。
这让 Recall 不只是舞台,更是筛选机制。
而整个飞轮由 $RECALL 驱动,其中包括质押(Stake)带来约束,表现(Performance)带来排名,正确选择(Curation / Assessment)带来奖励。
最终,好的 AI 被更多人发现、使用并获得激励,弱的 AI 会自然淘汰。
Recall 没有急着空投,而是边跑边验证。
等到 TGE 落地,它已经不仅仅是AI+区块链的故事,而是一个 能不断自我强化的 AI 声誉与激励系统。
让我们一起期待 Recall 接下来的表现吧 !
#SNAPS @cookiedotfun @cookiedotfuncn



#WEEX 新手福利又来啦🔥
这次是 $WLFI 新人空投,总奖池 $50,000!
📅 2025/09/26 18:00:00 - 2025/10/03 18:00:00 (UTC+8)
奖励玩法也很简单:
1️⃣首充100 $USDT + 首交 $WLFI ,奖励 $10
2️⃣合约交易阶梯奖励,瓜分 $20,000
3️⃣合约交易达标,再瓜分 $20,000
4️⃣邀请好友,每人额外 $10
公告👉https://t.co/QAOggvetqR
注册传送门 👉
https://t.co/lVtBbI220d

新手见面礼福利来啦🔥
#WEEX 全网首发- EDEN 新人空投!
💰50,000 USDT等待领取!
⏰2025/09/25 18:00:00 - 2025/10/02 18:00:00 (UTC+8)
💎 奖励玩法:
1⃣️首充100 $USDT + 首交 $EDEN ,奖励 $10
2⃣️合约交易阶梯奖励,瓜分 $20,000
3⃣️合约交易达标,再瓜分 $20,000
4⃣️邀请好友,每人额外 $10
官方公告 👉
https://t.co/x1gET7ky9D
注册传送门👉 https://t.co/lVtBbI220d

新手见面礼福利来啦🔥
#WEEX 全网首发- EDEN 新人空投!
💰50,000 USDT等待领取!
⏰2025/09/25 18:00:00 - 2025/10/02 18:00:00 (UTC+8)
💎 奖励玩法:
1⃣️首充100 $USDT + 首交 $BOT ,奖励 $10
2⃣️合约交易阶梯奖励,瓜分 $20,000
3⃣️合约交易达标,再瓜分 $20,000
4⃣️邀请好友,每人额外 $10
官方公告 👉
https://t.co/x1gET7ky9D
注册传送门👉 https://t.co/lVtBbI220d

新手见面礼福利来啦🔥
#WEEX 全网首发- EDEN 新人空投!
💰50,000 USDT等待领取!
⏰2025/09/25 18:00:00 - 2025/10/02 18:00:00 (UTC+8)
💎 奖励玩法:
1⃣️首充100 $USDT + 首交 $BOT ,奖励 $10
2⃣️合约交易阶梯奖励,瓜分 $20,000
3⃣️合约交易达标,再瓜分 $20,000
4⃣️邀请好友,每人额外 $10
官方公告 👉https://t.co/2yyUFmj6Tr
https://t.co/x1gET7ky9D
注册传送门👉 https://t.co/lVtBbI220d

Gate Launchpad 第 4 期 Plasma (XPL),我这次更想从另一个角度来看:这不仅是单纯的打新,而是平台在用规则筛选出真正愿意投入的玩家。
规则很简单,交易量越大,能拿到的认购份额越多。等于平台在问你:愿不愿意先付出刷量的成本,换更大的筹码?这里的核心不是手速或运气,而是计算。
换算后的逻辑是这样:
– 刷到 300 万交易量,大概花 3,000 U 手续费,就能拿满 30,000 XPL 份额。
– 用 GUSD 认购,成本 0.35 U/XPL。
– 盘前已经有人喊到 0.75–1 U 区间,换算利润大概 9,000–16,500 U。
后面我看三个重点:
1. Plasma 公链背景,破发机率不高。
2. 刷量成本可透过返佣、网格压低,实际更省。
3. 提前升 VIP1,基本能确保拿满份额。
所以整体来看,这期 Launchpad 更像是一场「效率游戏」:谁能用最小的手续费成本去换取最大份额,谁就能把 0.35 的筹码搬去市场 1 U 出,套利过程干净直接

Treenhouse 又有好消息啦 🔥
这次 @TreehouseFi 携手 @FalconXGlobal(全球最大的数字资产综合经纪商)上线了首个以太坊质押远期利率协议 (TESR FRA) 🚀
那有小伙伴可能就要问什么是 FRA?
👉 FRA(远期利率协议)是传统金融中用于锁定未来利率的合约,也是固定收益市场的核心工具。
想象一下期货合约,你今天锁定价格,未来交割。
FRA 的不同之处在于它锁定的是利率。
举个例子,假设今天 ETH 质押年化收益是 3.2%,你通过 TESR FRA 锁定这个利率。
无论未来利率升到 5% 还是降到 2%,你的收益都保持在 3.2%。
这为什么重要?
🔑 质押收益不再忽高忽低 → 财务规划更可预测
🔑 可以押注未来利率走向 → 做多或做空远期利率
🔑 可以叠加多个 FRA → 形成更长期的利率互换 (IRS)
目前多家知名机构如 August、Edge Capital、MEV Capital、RockawayX 已经参与 FRA 交易,帮助市场逐步形成深度流动性。
这对 DeFi 的意义重大,固定收益是 TradFi 中规模最大的资产类别,如今它首次被引入以太坊质押市场。
这标志着 DeFi 从高波动收益走向成熟金融工具的重要一步,可能成为吸引机构资金入场的催化剂。
错过 Lido、错过 EigenLayer,这次别再错过 TESR FRA !
















