Notes
凯文·沃什将成为下一任美联储主席,他对全球资产的态度如何?
市场很多兄弟,可能会误以为他是"鹰派"。
但其实他2026年的真实立场早就摆得很清楚了,
下面是我整理的他的政策倾向,以及对各类市场的影响
人工智能/半导体 ($NVDA, $MU):极度看涨
金属(白银、黄金):极度看跌
加密货币 ($BTC):矛盾性看涨
银行业与金融股 ($JPM, $BOA):看涨
住房与房地产:喜忧参半/不确定
可再生能源:看跌
小盘股 ($RUT):看涨
外围股市(日本、韩国):有韧性
新兴市场 (EM):极度看跌
中国 & 香港:看跌
欧洲 ($VGK, $EZU):谨慎
1. 人工智能/半导体(英伟达、美光这类):极度看好
沃什对人工智能那是相当看好
2025年末就明确表态,认为AI是一股强劲的反通胀利器。
他坚信,AI驱动的生产率提升,能让经济实现高速增长,同时还不会引发通胀。
这种“生产率繁荣”理论,其实给了他一个合理的“理论支撑”——哪怕经济保持强劲,他也能名正言顺地支持降息。(这一点《华尔街日报》2025年11月16日的《美联储破碎的领导力》一文里也有提及)
这和市场一开始以为他是死磕通胀的鹰派(主张维持高利率的那种)完全不是一回事。
他不仅支持降息,还盼着能加速人工智能产业的发展,对AI和半导体板块无疑是重大利好。
2. 金属(白银、黄金):极度看空
兄弟们都知道,投资者买黄金,本来是用来对冲美元走弱和央行“印钞”风险的。
但沃什要缩表、关掉“印钞机”,持有黄金的核心逻辑就站不住脚了。
再加上美元走强,国际买家买金属的成本也跟着飙升,进一步压制金属价格。
不过要说明下,之前白银单日暴跌33%,主要是保证金调整引发的连锁清算导致的,沃什这位新任美联储主席顶多只起到了次要作用,不能把锅都扣在他头上。
3. 加密货币($BTC):矛盾式看涨
他那句名言兄弟们应该都有印象:“要是你不到40岁,比特币就是你的新黄金。”
他把比特币视作合法的价值储存工具,认为这是代际间从实物金属向数字资产的转移趋势。
而且他对区块链技术也很认可,觉得这是“最新潮、最厉害的软件”,美国必须在这个领域保持领先,才能巩固对全球竞争对手的经济优势。
但矛盾点也在这:既然他看好,比特币价格怎么还在跌?其实市场已经想明白了,沃什虽然支持降息,但同时也坚持要缩减美联储的资产负债表。
投资者担心,咱们可能要进入一个“只降息、不搞量化宽松”的时代——贷款成本或许会变低,但那种能把比特币推上历史新高的海量流动性,大概率不会再有了。
所以总结下来,他是看好加密货币技术的,但他坚持的货币纪律,可能会在短期内压制市场流动性,进而影响币价。
4. 银行业与金融股:看涨
沃什凭借在摩根士丹利的从业经历,再加上他公开批评银行业“使命偏离”的立场,很受银行业青睐。
市场预期他上台后,会撤销那些复杂的银行资本要求,比如巴塞尔协议III。
分析师都觉得,这对区域性银行和小盘银行来说是重大利好,能释放出更多可用于放贷的资本,进而提升银行的盈利能力。
5. 住房与房地产:喜忧参半
一方面,他想积极下调联邦基金利率,这会直接降低可调利率抵押贷款和建筑贷款的成本,对房地产市场有一定提振作用。
但另一方面,他明确反对美联储持有2万亿美元的抵押贷款支持证券。不少经济学家提醒,就算美联储下调其他利率,这一立场也可能推高30年期固定抵押贷款利率,甚至可能涨到7%、8%的水平,反过来又会抑制房地产市场的需求。所以整体来看,他对房地产的态度是喜忧参半,不好一概而论。
6. 可再生能源:看空
他打算让美联储退出全球气候相关组织,比如绿色金融网络,同时停止对银行开展“气候压力测试”。
之前鲍威尔任职时,美联储一直鼓励银行在放贷时考虑气候风险,而沃什要终止这种做法——这就相当于取消了对绿色项目的“监管红利”,那些绿色项目想从大银行拿到优惠贷款条件,难度就大多了,对可再生能源板块来说是明显利空。
7. 小盘股:看涨
沃什说得很明白,美联储的重心应该放在经济的“真正驱动力”上,也就是小企业和企业家,而不是只盯着华尔街那些“娇生惯养的巨头”。
前面也提到,他计划大规模撤销复杂的银行资本要求,这对小盘股来说是天大的好事。
具体来说,他想通过减轻中小型银行、区域性银行的监管负担——这些银行本来就是给小企业放贷的主力——来拓宽小企业的融资渠道,小企业活力起来了,小盘股自然会跟着受益。
8. 外围股市:分化明显
沃什的政策大概率会造成全球股市分化:一边是能受益于美国强劲经济的国家,另一边是容易受美元走强、全球流动性收紧冲击的国家。
像日本、韩国(比如三星、SK海力士这些企业),沃什觉得它们“问题不大”。因为这两个国家在人工智能、机器人技术领域有实质性的技术壁垒,而这正是沃什认为能带动美国经济复苏的关键领域。
通常来说,美元走强对外国股市是利空,但对日韩来说反而是竞争优势:
一是出口提振,它们大部分人工智能、机器人相关合同都是以美元计价的,美元走强,换成日元、韩元后,企业收入会大幅增加;
二是对美出口更有优势,沃什的“强势美元”政策,让日本机器人、韩国芯片对美国企业来说更便宜,既能加速沃什想要的“生产率繁荣”,又能提升这些日韩科技巨头的利润。
再看中国,美元走强会给人民币带来贬值压力,让中国央行很难通过降息来刺激疲软的经济。
新兴市场就更惨了,美元计价的债务偿还成本会大幅攀升,偿债压力陡增。欧洲方面,美元回升可能压低欧元,虽然对欧洲出口有利,但也会增加能源进口成本,利弊相互抵消,所以沃什对欧洲市场的态度是谨慎观望。
上周五市场因为白银、黄金暴跌出现了大幅抛售,避险情绪抽走了市场不少流动性。
很多人可能因此误判沃什是传统鹰派,但结合他近期的表态来看,他其实是偏鸽派的——支持降息,还想靠人工智能加速这一进程。
兄弟们其实也能看出来,当前市场正在消化“既降息又缩表”这种特殊情况。
但总体而言,从人工智能到加密货币还有小盘股的增长主线,后续大概率还能延续,这些交易机会值得兄弟们重点关注。

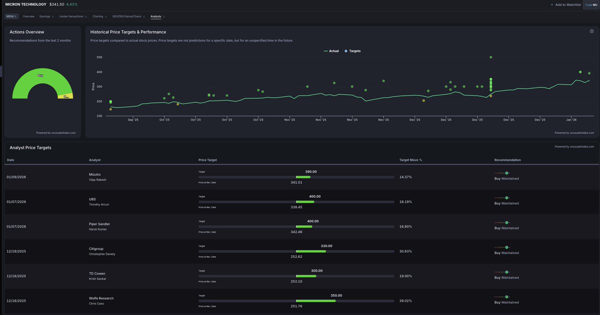
去年8月份写的120刀的美光,
按照今天来看,
可以算是推荐在存储爆发的前夜.
如果类似clawdbot一样的agent普及以后,
ai制造数据的速度是人类的百万倍!
唯一限制这一切的就是电力,
但是按照马斯克对spacex的太空光伏数据中心构想,一旦星舰批量化往太空输送算力和电力设备,这些都会被快速迎刃而解.
时间窗口就是28-30年达到恐惧的TW级规模.
在太空轨道,光伏面板不受云层、大气干扰,且没有昼夜交替(处于晨昏轨道时),发电效率是地面的 7-10 倍。
基于spacex的太空计划来设想美区ai电力28-30年不短缺的情况下,存储的需求会一直是指数级暴增,为了图稳妥现阶段还是选择了海力士.
另外,随着用户端agent普及,用户级的存储需求会被转移到ai服务器,客用户级存储市场会快速萎缩!盲猜这个差异化会在类似Clawdbot这种agent大范围普及之后快速显现.导致用户级存储的价格回到正常水平.
ai服务器需求的HBM3存储则一直因极度紧缺保持高位.


$XAG +3%, silver extends rally as dollar dinks
$INTC +7% on Feynman collaboration rumor linked to @nvidia
$MU +7% on $24B Singapore chip expansion plan
$UNH -11% on earnings miss and flat medicare rate proposal

1.28梭哈晨报:
有意思的事情,久违的crypto优良资产开始上涨,昨天才写了篇crypto潮水退去只剩下炒作,然后就来了个收益类型开始拉盘?
1. $BTC 又一次准备向上冲刺90000,比之前几次好在于没有直接一根针上去一根针下来,有一种在酝酿的即视感;
2. $ETH 这一次会不一样吗,抢先站上了3000上方,更突兀的是,理华这次没有加仓反倒是减仓了貌似;
3. $SOL 距离130还有2%,这次反弹看得出来并不强势;
4.Tether 宣布推出 USA₮ 美元稳定币,一种受联邦监管、美元支持、美国制造的稳定币;
直接和 $USDC 对打了呗,兄弟们买的美股还好吗;
5.Chainalysis:链上加密洗钱规模已从 2020 年的约 100 亿美元激增至 2025 年的超 820 亿美元;
6.美股继续上涨,其中crypto人士都知道的 $MU $SNDK 继续拉升;
7.美元指数DXY持续走低,非美货币普涨;
8.加拿大皇家银行:黄金仍有“上涨空间”;认为金价有潜力达到7100美元/盎司;
花旗将 3 个月白银价格预期上调至 150 美元/盎司;
你们拉盘就看涨,下跌就看跌,我看明白了;
9.SharpLink 上周获得质押奖励达 465 枚 ETH;
10.野村旗下 Laser Digital 申请美国全国性信托银行牌照;
11.Arthur Hayes:日元与 JGB 异常或触发美联储变相流动性投放;
12.Morgan Stanley 任命 Amy Oldenburg 出任数字资产战略主管;
13.NFT 项目 @moonbirds 公布 BIRB 代币经济模型;
第一次见空投分12个月释放的😂;
14.Ethena Labs 提议风险委员会减至 3 名 下周投票 明确分工并提高薪酬;
15.KBW 下调三大比特币矿商评级,警示人工智能转型风险;
16.彭博社:比特币长期信仰者正转向股票、贵金属和预测市场;
17.美联储传声筒:美联储预计将暂停降息,恢复降息的路径尚不明确;
18. @base 全体员工+官推开始大力推崇“龙虾”,目前通过 BNKR 发射的 $CLAWD 经过“认领”+“设计”后,突破了20M,具体消息可以参考 @basezh ;
----------
找到总是会在反弹第一批冲刺的家伙,ta们才是你在这个圈子应该好好观察好好买入好好炒作的东西。
每次反弹都最后一个拉,第一个跌的那种,其实没多大意义。
#Bitcoin #Ethereum #Solana #Crypto
1.22梭哈晨报:
只能说美股还是有意思,群友都是高阶玩家,各种期权运用的淋漓尽致,搞的我不仅能刷刷各个平台的交互的同时,还没啥磨损,还能赚钱🤣。
1. $BTC 兜兜转转,一天频繁画门,只能说这个市场有点操控的样子,完全不跟着其他金融市场走;
2. $ETH 跌破3000后,一直在努力突破3000,看情况还是得看大饼能不能一飞冲天带动下行情;
3. $SOL 其实还好,马上也要破130了,至少喊的人也不多,跌的多反弹的也还行;
4.Neynar 收购并接手 Farcaster,协议与应用资产将整体移交;
看不懂 @base 现在被玩的完全没有流动性;
5.参议院银行委员会转向住房议题,加密市场结构法案审议延后;
6.F/m Investments 申请在 U.S. SEC 监管框架下对国债 ETF 进行代币化测试;
7.特朗普称就格陵兰及北极地区形成协议框架,暂缓 2 月 1 日关税措施;
继续将tcao进行到底😭;
8. 机构围绕比特币 ETF 的基差套利降温,CME 期货未平仓规模回落;
9.Category Labs 计划 2026 年上半年可能购买高达 3000 万美元 MON 代币;
不会以为买垃圾币能拉起来吧,无非是让公司亏麻;
10.特朗普:将很快宣布新美联储主席人选 但担心其上任后就“不忠”;
川普想起来自己在好多年前一手拉起来的鲍威尔了?
11.德国政府拒绝接受加入特朗普“和平委员会”的邀请;
12.美国参议院农业委员会将发布最新加密货币市场结构法案文本;
13.Ondo Global Markets 宣布扩展至 Solana,将 200+ 代币化美股与 ETF 引入 Solana 生态;
14.白宫官推发布“驱逐非法移民”推特,推特含有“memes”字样,开始有人炒作, @heyibinance 转发后,一飞冲天,后因涉嫌“政治”删推,短线暴跌后,目前稳定在8M附近;
15.前 FTX US 总裁创立的 Architect 将加密永续期货模式扩展至 AI 计算市场;
16.白宫 AI 和加密主管 David Sacks 表示,加密市场结构法案的立法通过后,银行将全面进入加密货币领域;
17.美国科技股继续飞,包括不限于 $SNDK $ADM $INTL $MU ;
表现了只要你敢追,就一定有未来;
-----------
确实是要去简单的市场,无论是期权还是衍生品,在美股那边都是很成熟的工具,而且在哪儿不是赌呢,那边拥有更多赌徒。
#Bitcoin #Ethereum #Solana #Crypto
1.21梭哈晨报:
只能说这个行情,兄弟们在💩里淘金难度及其大,因为基本上都沾了点💩😂。
1. $BTC 早上又继续下跌了,能发现上周拉盘是 $MSTR 在拉盘,感觉有浓浓的老鼠仓在操作,就为了让它买到高价的大饼;
2. $ETH 心心念念的以太,也跌破3000了,麻吉大哥已经开始疯狂止损了,理华再次水下了,不知道还抄底吗;
3. $SOL 也完美的跌破130抵达126附近了,只能说大环境不好,非战之罪了;
4.Pendle 推出 sPENDLE 流动质押代币:将锁定期从数年缩短至 14 天;
只想知道我手上的 @Equilibriafi 这次畜生,什么时候能让大家的 $ePENDLE 回锚!
5.Cardano 基金会完成治理路线图首个里程碑,委托 3.6 亿 ADA 给社区 DReps;
$ADA 的基金会居然还在做事?
6.Chainlink 发布 24/5 美国股票数据服务,连接传统股市与区块链;
7.Mastercard 据称考虑对 Zerohash 进行战略投资,收购谈判已终止;
8.Delaware Life 将比特币指数引入固定指数年金,IBIT 成为配置工具;
9.Noble 将逐步停止 Cosmos 应用链,计划推出 EVM Layer 1 网络;
正经人谁还在cosmos上啊;
10.加密支付卡交易量快速增长,日交易笔数较 2024 年底提升约 22 倍;
11.TenX Protocols 与 Tezos Foundation 达成战略质押合作,购入约 550 万枚 XTZ;
$XTZ 多么久远的历史的记忆;
12.Bitmine 获股东批准扩股,为后续股票增发与ETH扩张做准备;
$BMNR 又要开始继续买买买的子弹了?
13.WLFI 首届 World Liberty Forum 将于 2 月 18 日在 Mar-a-Lago 举办 高盛 CEO 等政商领袖出席;
又是正商云集的大会,就看 @ryanfang95 如何组织了;
14.CFTC 主席 Selig 启动 “Future Proof” 计划,审查规则适应加密资产;
15.SOL Strategies 推出 STKESOL 流动性质押代币,初始质押规模达 50 万枚 SOL;
16.美股科技股继续上冲,包括不限于 $MU $SDNK $ADM $INTL 等;
17. @binance alpha的上限已经被指定好了,上线拉一波没下文就是无尽的下跌,可以参考 $老子 $黑马 $我踏马来了 等前辈的走势;
-------------
真的xdm,不是我背次了crypto,而是crypto先背刺了我们所有人😭,这他妈都不是垃圾场,这简直就是在粪坑啊。
跟着离少直接追美股,我都能赢,在crypto追啥都是死,我就知道问题不在我,在的是市场。
#Bitcoin #Ethereum #Solana #CryptoScam
1.21梭哈晨报:
只能说这个行情,兄弟们在💩里淘金难度及其大,因为基本上金豆沾了点💩😂。
1. $BTC 早上又继续下跌了,能发现上周拉盘是 $MSTR 在拉盘,感觉有浓浓的老鼠仓在操作,就为了让它买到高价的大饼;
2. $ETH 心心念念的以太,也跌破3000了,麻吉大哥已经开始疯狂止损了,理华再次水下了,不知道还抄底吗;
3. $SOL 也完美的跌破130抵达126附近了,只能说大环境不好,非战之罪了;
4.Pendle 推出 sPENDLE 流动质押代币:将锁定期从数年缩短至 14 天;
只想知道我手上的 @Equilibriafi 这次畜生,什么时候能让大家的 $ePENDLE 回锚!
5.Cardano 基金会完成治理路线图首个里程碑,委托 3.6 亿 ADA 给社区 DReps;
$ADA 的基金会居然还在做事?
6.Chainlink 发布 24/5 美国股票数据服务,连接传统股市与区块链;
7.Mastercard 据称考虑对 Zerohash 进行战略投资,收购谈判已终止;
8.Delaware Life 将比特币指数引入固定指数年金,IBIT 成为配置工具;
9.Noble 将逐步停止 Cosmos 应用链,计划推出 EVM Layer 1 网络;
正经人谁还在cosmos上啊;
10.加密支付卡交易量快速增长,日交易笔数较 2024 年底提升约 22 倍;
11.TenX Protocols 与 Tezos Foundation 达成战略质押合作,购入约 550 万枚 XTZ;
$XTZ 多么久远的历史的记忆;
12.Bitmine 获股东批准扩股,为后续股票增发与ETH扩张做准备;
$BMNR 又要开始继续买买买的子弹了?
13.WLFI 首届 World Liberty Forum 将于 2 月 18 日在 Mar-a-Lago 举办 高盛 CEO 等政商领袖出席;
又是正商云集的大会,就看 @ryanfang95 如何组织了;
14.CFTC 主席 Selig 启动 “Future Proof” 计划,审查规则适应加密资产;
15.SOL Strategies 推出 STKESOL 流动性质押代币,初始质押规模达 50 万枚 SOL;
16.美股科技股继续上冲,包括不限于 $MU $SDNK $ADM $INTL 等;
17. @binance alpha的上限已经被指定好了,上线拉一波没下文就是无尽的下跌,可以参考 $老子 $黑马 $我踏马来了 等前辈的走势;
-------------
真的xdm,不是我背次了crypto,而是crypto先背刺了我们所有人😭,这他妈都不是垃圾场,这简直就是在粪坑啊。
跟着离少直接追美股,我都能赢,在crypto追啥都是死,我就知道问题不在我,在的是市场。
#Bitcoin #Ethereum #Solana #CryptoScam
KEYBANC POSITIVE ON $NVDA AND $MU AFTER ASIA TRIP
KeyBanc said its Asia trip reinforced a bullish view on AI and memory stocks, citing strong hyperscaler demand and tightening supply. The firm raised estimates and price targets for several names, with the most positive views on NVDA, MU, $AMD, and $INTC. KeyBanc highlighted higher CoWoS capacity for NVDA, a stronger-for-longer memory cycle benefiting MU, and broad data-center tailwinds across the sector. It turned cautious on $QCOM due to weakening China demand and rising pricing pressure, while noting mixed conditions in smartphones and largely stable trends in analog semiconductors.
CES 2026 엔비디아 젠슨황 Q&A 요약
Q1. 베라 루빈(Vera Rubin) 양산은 무엇을 의미하나?
A. 현재 양산 단계에 진입했으며, 2026년 하반기(2H26) 출하 계획이다. 약 9개월의 리드타임이 존재한다.
Q2. Groq(그록) 라이선스 발표의 전략적 의미는?
A. 엔비디아 아키텍처가 주력이지만, 스마트 글래스 등 초저지연이 필요한 특수 영역에서는 Groq의 기술 경쟁력이 더 우수하다고 평가한다.
Q3. 자율주행·로보틱스 시장의 범위와 타이밍, 수익모델은?
A. 자율주행 관련 데이터센터 시장은 이미 수십억 달러 규모이며 추가 성장이 예상된다. 자율주행과 로보틱스 모두 10년 이상 지속될 장기 사업이다. 힘을 쓰지 않아도 상태가 변하는 환경 변화가 중요하다.
Q4. Anthropic(앤트로픽)이 엔비디아 반도체를 사용하는 이유는?
A. 초기에는 구글과 아마존에 의존했으나, 성능 중심으로 밴더를 확장했다. 엔비디아 플랫폼은 고품질 토큰 생성에 유리하며 현재 대부분의 주요 AI 모델이 엔비디아를 사용 중이다.
Q5. 가격 인상 및 수급 상황, 전력·공급망 이슈는?
A. 엔비디아는 칩, 기판, 장비, 부지까지 직접 관리하며 TSMC, ASML 등과 긴밀히 협업한다. HBM 파트너십도 강화 중이며 공급망을 직접 통제하는 것이 안정적인 공급에 유리하다.
Q6. 중국 시장 전략은?
A. 중국향 제품은 별도 공급망으로 대응해 다른 지역 물량을 잠식하지 않는다. 현재 미국 정부 라이선스 절차를 기다리는 중이다.
Q7. DGX Cloud는 고객사와 경쟁하는 서비스인가?
A. 초기에는 CSP들이 AI 아키텍처를 학습하도록 지원하고 이후 고객을 CSP로 이전시킨다. DGX Cloud는 CSP의 영업사원 역할에 가깝고 사업적 중요성은 크지 않다.
Q8. 메모리/스토리지 컨트롤러 사업이란?
A. AI 추론량 증가로 KV Cache가 매우 커졌으며, 이를 처리하기 위해 컴퓨팅 패브릭 외부의 새로운 스토리지 계층이 필요하다. BlueField-4와 DOCA 소프트웨어가 이 역할을 수행하며 구조적으로 CUDA와 유사한 성장 경로를 보인다.
Q9. 베라 루빈의 양산 속도와 수익성은?
A. 모든 구성 요소를 새로 개발했으며 서버 조립 시간을 2시간 단축했다. NVLink 유지보수 효율이 개선됐고 도입 가치는 높으며 수익성은 유지된다.
Q10. AI 모델은 소수 통합 vs 파편화 중 어느 쪽인가?
A. 범용 AI는 충분히 고도화됐지만 특정 도메인에서는 Vertical Agent가 필요하다. 많은 기업들이 오픈소스 기반으로 자체 AI를 구축할 것이다.
Q11. Agent AI·Physical AI의 변곡점은 언제인가?
A. 이미 현실에 존재하며 앞으로 사용성은 더욱 쉬워질 것이다.
Q12. 네오 클라우드의 역할은?
A. 기술 변화 속도가 빨라 전략 확보가 어려운 상황에서 지역별 특화 플레이어가 등장하고 있으며, 이들은 엔비디아의 중요한 파트너다.
Q13. 수익성의 지속 가능성은?
A. 수익성은 제공하는 가치와 직결된다. 모델 훈련과 추론 시간을 단축해 데이터센터 단위 수익성을 높인다. 500억 달러 규모 데이터센터 구축 시 엔비디아 제품은 경쟁사 대비 더 많은 수익 창출이 가능하며 고객은 기기 가격보다 운영 비용 절감을 중시한다.
Q14. 다음 게임체인저는? 토큰 수요의 지속성은?
A. 컨텍스트 길이 확대, 지속적 학습, Agent 시스템 확산이 핵심이다. 토큰 생성량은 최대 50배 확대될 수 있다.
Q15. R&D 투자와 M&A 철학은?
A. 칩, 모델, 애플리케이션 전반에 투자하며 내부 R&D와 외부 투자를 구분하지 않는다. 기술과 비전이 맞는 팀은 인수를 검토한다.
Q16. SRAM·자체 기술로 HBM 의존도를 낮출 수 있나?
A. CPX 등을 통해 일부 영역에서는 가능하지만 AI 워크로드는 계속 확대된다. 데이터센터 전체 관점에서는 통합 아키텍처가 TCO 측면에서 유리하며, 최고 성능 모델이 결국 비용 효율도 가장 높다.
--------------------------------
메모리/스토리지 중요성 언급으로 관련 주식들 또 급등함.
* $SNDK $WDC $STX $MU (해당 종목들 전부 @MSX_CN 에도 있음)
HBM 테마 이후, 메모리 → 스토리지 까지 진행 중
* AI 인프라 투자 관심 변화 단계 : GPU → 메모리 → 스토리지 → 아키텍처 플랫폼
삼성전자, 하이닉스 가즈아~~~
추가로 올해 양산 예정인 루빈칩이 냉각기 없이도 발열잡을 수 있다고해서 냉각기 관련주식들은 하락함

2025年表现最好的15个美股,看看你曾经在哪个车上,说说ticker 买价和卖价
我先来,iren,35到70,open,7到10,nbis记不清了,很快下车,看到就涨了很多了,mp,60到80。
这15个之外的就很多了,收益率甚至更高。
1. $IREN +535%
2. $OKLO +431%
3. $CIFR +346%
4. $OPEN +310%
5. $NBIS +302%
6. $EOSE +276%
7. $MP +276%
8. $QBTS +251%
9. $HOOD +250%
10. $ASTS +228%
11. $QS +220%
12. $PL +217%
13. $SYM +194%
14. $JMIA +185%
15. $MU +183%
WEDBUSH’S DAN IVES RELEASED THE “IVES AI 30,” FEATURING TOP AI PLAYS:
🔸 Hyperscalers: $MSFT, $GOOGL, $AMZN, $ORCL
🔸 Software: $PLTR, $CRM, $IBM, $NOW, $SNOW, $PEGA, $MDB, $SOUN, $INOD
🔸 Consumer Internet: $BABA, $AAPL, $META, $BIDU, $RBLX
🔸 Cybersecurity: $PANW, $ZS, $CRWD
🔸 Autonomous/Robotics & Power: $TSLA, $OKLO, $GEV
🔸 Semiconductors/Hardware: $NVDA, $AMD, $TSM, $AVGO, $MU, $NBIS










































