Notes
英伟达GTC 2026大会火热开幕!
当地时间3月16-19日在加州圣何塞举行,老黄Jensen Huang于16日上午11点主题演讲震撼全场
宣布Vera Rubin新一代GPU/CPU平台,5倍推理性能、10倍令牌成本降低,整合Groq LPU实现超低延迟AI工厂!
路图延伸至2027 Vera Ultra、2028 Feynman,CUDA 20周年升级
NemoClaw开源AI代理平台2行代码部署企业级安全代理。物理AI大推:
GR00T机器人、IGX Thor上市,与BYD、Hyundai、Nissan、Uber合作罗伯特出租车;
DLSS 5实时4K光真渲染革命游戏;
太空计算Jetson Orin上轨服务;
T-Mobile与NVIDIA联手机器人AI RAN。预测Blackwell&Rubin至2027年1万亿美元订单,AI产业化加速!
作为AI风向标,本次大会催化AI算力、存储、光互连、机器人等产业链。
相关板块如 $NVDA 、 $TSM 、 $MU 、 $AVGO 有望爆发!
可以提前布局AI算力、存储、光互连、机器人等等
麦通MSX:https://t.co/j40YdGfT0J
#NVIDIAGTC #AI #英伟达
BitMEX这波上新的全是“硬货”,是准备去试下 20 倍杠杆的币圈概念股,还是想趁着 0% 利息去长线埋伏一下美股呢?币股交易手续费最低的平台:https://t.co/7LkM8U0VWV
我这里解释一下bitmex玩美股的价格优势
1.对标大所动不动年化-11%的基准利率,BitMEX 的基准利率为0,等于在指数价格附近设了中性区间,价格贴得紧就不收资费。基本实现了近似开合约0资费
资金费率 ≈ 溢价指数 + clamp(基准利率 - 溢价指数, -0.05%, 0.05%)
基准利率=交易所抽水,一般币股抽水年化是11%,但是bitmex不抽水是0.
2.BitMEX 接入了 Chainlink 预言机,美股时间抓实时行情,闭盘后抓全球代币化现货价格,的防插针双保险。和7天24小时交易
3.挂单不仅有 2.5 个基点返利,所有用户都能拿;吃单也只有 0.05%。做波段的成本直接比别人低一截。
Only one hour left until the jobs report is released. 🚨
How could the latest US jobs report and rising Middle East tensions shape the markets this Friday?
今天推演了一晚上英伟达3.16号的下一代gpu芯片Feynman费曼,给你们刨析到了英伟达真正意图,汇总了一份报告给老板们。
深度报告:《AI 算力的终极变局 —— 费曼(Feynman)架构下的“光、存、算”范式转移》
发布日期: 2026 年 3 月 1 日
核心标的: $NVIDIA, $SK Hynix , #Samsung , $TSM 台积电, $AVGO 博通, #中际旭创 , #新易盛
投资主题: 从“芯片外挂”到“系统级封装(SiP)”的降维打击
报告摘要:打破物理极限的三个维度
在 2026 年 GTC 大会的背景下,英伟达正式确立了从 Rubin (2026) 到 Feynman (2028) 的演化路径。其核心战略意图已非常明确:通过 3D 堆叠(SoIC)和硅光子(CPO)技术,将原本属于产业链上下游的利润(存储、网络)强制“吸入”GPU 封装内部,实现从芯片供应商向“全栈系统承包商”的身份转型。
一、 英伟达 GPU 演化路径:从“微缩”转向“空间堆叠”
英伟达的架构演进已进入“后摩尔时代”的物理博弈:
Blackwell (2025): 最后一代 2.5D 封装的巅峰,主力适配 1.6T 可插拔光模块。
Rubin (2026): HBM4 的元年。引入 3nm 增强型工艺,首次在 Base Die(底座)上尝试逻辑集成。
Feynman (2028): 终极形态。采用台积电 A16 (1.6nm) 工艺与 背面供电(BSPDN)。
核心创新: 将 SRAM(LPU Dies)垂直堆叠于 GPU 之上。
角色变化: GPU 不再仅仅是计算单元,而是一个自带“高速公路(CPO)”和“超大油箱(3D SRAM)”的独立系统。
二、 存储(HBM & SRAM)演化路径:从“外挂”到“共生”
1. 技术演进与角色变迁
HBM4 (2026/2027): 接口位宽从 1024-bit 翻倍至 2048-bit。最关键的变化是 Base Die(逻辑底座) 的权力移交。存储厂(海力士/三星)必须与 $TSM 台积电深度绑定,生产 5nm 级的逻辑底座。
3D SRAM (2028): 费曼架构引入 LPU Dies。这层高带宽(80-100 TB/s)缓存将承担 70% 的实时计算数据交换,导致 HBM 从“频繁访问的内存”退化为“高容量的背景油箱”。
2. 供需测算:40% GPU 增长下的 EB 级黑洞
按照 GPU 年增 40% 的复合增长率,叠加单卡 HBM 容量倍增(192G \rightarrow 288G \rightarrow 576G):
2026年需求3.63EB供给2.8EB,缺口22.9%
2027 年需求冲破 10 EB供给5.5EB,缺口45%
2028年需求冲破28EB供给11EB,缺口61%
产能博弈: SK 海力士凭借 MR-MUF 工艺的良率优势,在 HBM4 时代仍将拿走 60% 的 NVIDIA 订单。三星则试图通过“Foundry + Memory”的一体化服务(One-stop Solution)在费曼时代通过定制化 Logic Die 翻盘。
三、 光模块演化路径:从“线缆”到“引擎”
光模块正面临行业历史上最剧烈的身份重构:
1. 三段式跨越:Pluggable \rightarrow LPO \rightarrow CPO
可插拔(Pluggable): 正在触碰 1.6T 的功耗墙。
LPO (2025-2026): 新易盛的护城河。通过去除 DSP 降低 30% 功耗,这是费曼量产前解决热瓶颈的最优过渡方案。
CPO (2027+): 博通与中际旭创的终极战场。如图所示,PIC(光子芯片)直接与计算核心通过 SoIC 混合键合。
2. 实质威胁与角色错位
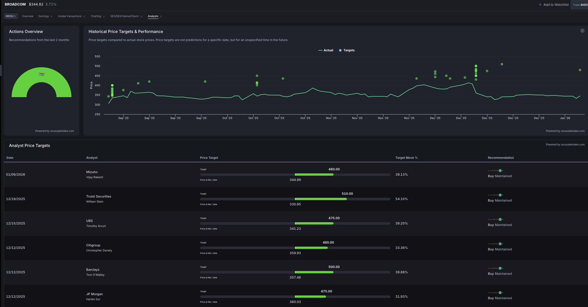
博通 (Broadcom): 利用 ASIC 优势,试图推行“芯片内集成”,直接剥离传统光模块公司的整机价值。
中际旭创/新易盛: 战略意图是向上游挺进。中际旭创通过 70% 的硅光芯片自研率,将自己从“组装厂”转化为“半导体光引擎厂”,从而在费曼芯片的 CPO 供应链中争取“二供”或“定制化服务商”的地位。
四、 英伟达的最终战略意图:建立“物理层”护城河
通过费曼架构,英伟达意图实现以下三个战略垄断:
1.脱离 DRAM 周期绑架: 通过大规模 SRAM 堆叠,降低对外部高价 HBM 带宽的依赖,从而在存储周期涨价时拥有更高的议价权和架构冗余。
2.吞并互连生态: 费曼芯片集成 CPO 后,英伟达不仅卖 GPU,还实质上卖掉了原本属于模块厂的 1.6T/3.2T 互连收入。
3.打造“单卡即机架”: A16 工艺 + 背面供电 + 3D 封装,让单颗费曼芯片的吞吐量等于现在的一个小型机架。这迫使所有下游云巨头(Google, AWS)只能购买其整体解决方案,无法通过自研模块进行“零件组装”。
五、 投资建议:谁是这场再分配的赢家?
绝对确定性:SK 海力士 & 三星。 虽然 SRAM 减少了单位带宽依赖,但总算力暴涨带来的 “容量缺口” 是 EB 级的物理事实。海力士 2026 年单季 $250 亿利润只是开端。
爆发弹性:新易盛 & 中际旭创。 关键指标是“自研芯片替代率”。如果旭创能成功在费曼芯片量产前完成台积电的 SoIC 认证,它将获得类似半导体 IP 公司的估值倍数(Re-rating)。SRAM 堆叠非但不会削弱光模块的重要性,反而会将其推向“决定性”的地位。
台积电: 它是最大赢家。因为无论是底部的 Feynman Die 还是顶部的 LPU Die,以及它们之间的混合键合(Hybrid Bonding),全都要在台积电完成。
系统控制:博通 (Broadcom)。 它是唯一能与英伟达在 CPO 架构上抗衡的巨头,适合作为 AI 网络的防御性底座。
报告结论:英伟达费曼芯片通过 LPU Dies 和PIC/EIC 与 GPU 完全共封装,降低了HBM和光模块公司的溢价能力


📅 02월 05일 (목) 07:59 기준 | 주요 소식 정리
1️⃣ 알파벳의 AI 군비 경쟁: 피할 수 없는 비용인가, 전략적 도박인가
• 알파벳이 AI 부문에 대한 지출 규모가 시장의 기대치를 크게 넘어설 것이라는 소식이 전해짐. 이는 단순히 기술 투자 이상의 의미를 가지며, 빅테크 간 AI 주도권 경쟁의 심화를 반영함. 클라우드 인프라 확장 및 AI 연구개발에 막대한 자본이 투입되고 있는 현실임.
• 구체적인 수치는 아직 공개되지 않았으나, 과거 실적 발표에서 이미 예고된 설비투자(CAPEX) 확대 기조의 연장선상에 있음. 특히 컴퓨팅 자원 및 데이터 센터 구축에 상당한 자금이 소요될 것으로 보이며, 이는 엔비디아와 같은 AI 반도체 공급업체에 긍정적이나, 알파벳 자체의 단기 수익성에는 부담으로 작용할 가능성이 큼.
• 이러한 공격적인 지출은 장기적인 시장 지배력 확보를 위한 불가피한 선택으로 보이지만, 동시에 투자 대비 수익률(ROI)에 대한 회의적인 시각도 존재함. 경쟁사 대비 차별화된 AI 서비스 개발에 성공하지 못한다면, 단순히 비용만 증가하는 결과를 초래할 수 있음. 결국 알파벳의 AI 투자는 시장의 판도를 바꿀 기회이자 동시에 재무적 부담으로 돌아올 수 있는 양날의 검임.
• 관련 섹터: 반도체, 클라우드 컴퓨팅, AI 소프트웨어
────────────────
2️⃣ 이란-미국 핵협상 재개, 유가 변동성 확대 및 지정학적 위험 분석
• 이란 외무부가 미국과의 핵협상이 6일 오만 무스카트에서 재개됨을 공식 확인한 상황임. 이는 장기간 교착 상태에 있던 양국 관계와 이란 핵 프로그램 문제를 해결하기 위한 외교적 노력의 일환으로 해석됨. 과거 핵합의(JCPOA) 복원 여부가 중동 정세의 핵심 변수로 작용해왔음.
• 구체적인 협상 의제나 참가 대표단 구성은 명확히 공개되지 않았으나, 과거 제재 완화 및 핵 활동 제한이 주된 논의 대상이었음. 이란 측은 서방 제재 해제를, 미국은 이란의 핵 개발 프로그램 제한을 요구하는 입장 고수 중임. 이번 회담은 직접 대화보다는 중재를 통한 간접 협상 방식으로 진행될 가능성이 농후함.
• 핵협상 재개 소식은 국제 유가 시장에 상당한 변동성을 안길 것임. 합의에 도달할 경우 이란산 원유 공급 재개로 유가 하방 압력이 가해질 수 있으나, 결렬 시 중동발 지정학적 리스크가 고조되어 유가 상승을 부추길 위험이 상존함. 이는 에너지 및 정유 관련 기업들의 실적과 투자 심리에 직접적인 영향을 미칠 수 있으며, 방산 섹터의 움직임 또한 주시할 필요 있음.
• 관련 섹터: 에너지, 정유, 방산, 해운
────────────────
3️⃣ 구글의 AI 지출: 엔비디아 착시와 브로드컴의 실제 수혜
• 최근 구글의 인공지능 관련 자본 지출 확대 소식에 $NVDA와 $AVGO 주가가 동반 상승하는 흐름이 관찰됨. 이는 시장이 AI 인프라 투자 확대를 긍정적으로 해석한 결과로 보임. 그러나 그 이면에는 구글의 독자적인 AI 하드웨어 전략이 존재함.
• 흥미로운 점은 구글의 AI 소프트웨어 대부분이 업계 표준인 엔비디아 칩이 아닌 자체 개발한 텐서 프로세싱 유닛(TPU)을 기반으로 운영된다는 사실임. 특히 $AVGO은 이러한 구글 TPU 생산에 필수적인 역할을 수행하고 있음이 밝혀짐. 이는 시장의 일반적인 인공지능 수혜주 인식을 재고하게 만듦.
• 따라서 구글의 AI 투자 확대가 엔비디아 전반의 성장 기대감을 높인 것은 맞으나, 구글 자체의 AI 인프라 확대로 인한 직접적인 수혜는 $AVGO에 집중될 가능성을 시사함. 투자자들은 범용 AI 칩 수요와 특정 빅테크 기업의 맞춤형 솔루션 채택 사이의 미묘한 차이를 이해할 필요가 있음. 광범위한 AI 테마 속에서 실제 핵심 공급자를 구별하는 통찰이 중요해지는 시점임.
• 관련 섹터: 반도체 장비, 데이터센터 인프라, AI 가속기
────────────────
4️⃣ 연방 셧다운, 경제 지표 공백이 드리운 시장의 냉소
• 미국 연방 정부의 지출 협상 교착 상태가 또다시 공식 경제 지표의 발표 중단을 야기함. 이로 인해 경제 분석가들은 다시 한번 비공식적인 민간 데이터 조합에 의존해야 하는 상황에 직면함. 이는 주기적으로 반복되는 고질적인 문제로, 시장에 불필요한 혼란을 가중시키는 근본적인 원인임.
• 수많은 민간 기업들이 고용 시장, 소비 심리, 전반적인 경제 상황에 대한 자체적인 분석을 제공하고 있음. 그러나 이들 민간 지표는 통계적 엄밀함, 포괄성, 그리고 정부 발표 자료가 지닌 신뢰성을 대체할 수 없다는 근본적인 한계가 명확함. 결국 시장은 불완전한 정보에 노출되어 데이터 공백을 메우기 위한 임시방편에 의존하는 셈임.
• 이처럼 핵심 경제 데이터의 공백은 투자자들에게 예측 불가능성을 증대시키는 요인임. 정확한 경제 상황 파악 없이는 기업 실적 전망, 통화 정책 방향성 예측, 그리고 거시 경제적 리스크 평가가 모두 왜곡될 수밖에 없음. 이는 시장 변동성을 키우고 합리적인 투자 결정을 저해하는 구조적 문제로 작용함.
• 관련 섹터: 전체 시장, 경기 민감 섹터, 금융 섹터
────────────────
출처 : CNBC, WSJ, 구글뉴스, 블룸버그
#미국주식 #속보 #경제 #SK이노베이션 $SHEL #한화에어로스페이스 $GOOGL #한국항공우주 $DIA $SPY $BP $NVDA $AVGO $QQQ $CVX $MSFT #S-OIL $XOM




Gate Futures Stocks Section Initial Listing: $PEP, $GE, $AVGO, $IAU, $PG, $KO, $LMT, $AMD, $IEFA, $TLT, $AGG
🔹 Trading Starts: Jan 30th, 06:00 AM (UTC)
🔹 Supports up to 20x leverage
🔹 Trading Pairs: $PEP / $USDT, $GE / $USDT, $AVGO / $USDT & 8 more pairs for futures trading
Trade: https://t.co/UfzCmH8xvN
Details: https://t.co/BYhZkkG4lD

A good breakdown on AI Sector performance. Trade them with zero gas, zero fees, only on Bitget. 🤝
2026年值得关注的顶级增长主题
• 加密货币 | $HOOD $COIN $BMNR
• 量子 | $IONQ $RGTI $QBTS
• 机器人 | $TSLA $SYM $ISRG $RR
• 核能 | $OKLO $LEU $GEV $UUUU
• AI 公用设施 | $CRWV $NBIS $IREN $CIFR
• AI 芯片 | $NVDA $TSM $ASML $AMD
• 电网与电力 | $CEG $NEE $VST $EOSE
• 无人机 | $ONDS $UMAC $DPRO $AVAV
• AI 数据平台 | $PLTR $SNOW $MDB
• AI 安全 | $CRWD $ZS $PANW $RBRK
• 太空经济 | $RKLB $ASTS $PL $RDW
• AI 网络 | $AVGO $ALAB $MRVL $CRDO
• AI 云 | $MSFT $AMZN $GOOGL $DOCN $ORCL
cc @BTCBruce1
$HOOD
-3.97%
$COIN -10.98%
$BMNR -0.19%
$IONQ $RGTI $QBTS $TSLA -27.76%
$SYM $ISRG $RR $OKLO $LEU $GEV $UUUU $CRWV -4.78%
$NBIS $IREN $CIFR $NVDA +5.46%
$TSM -8.8%
$ASML -3.29%
$AMD -0.57%
$CEG $NEE $VST $EOSE $ONDS $UMAC $DPRO $AVAV $PLTR -3.6%
$SNOW $MDB $CRWD $ZS $PANW $RBRK $RKLB $ASTS $PL $RDW $AVGO $ALAB $MRVL $CRDO $MSFT -0.85%
$AMZN -0.88%
$GOOGL +0.69%
$DOCN $ORCL +2.77%
BofA: TPU INTENSIFIES COMPETITION, BUT BUY $NVDA, $AVGO, $AMD
Bank of America says TPUs increase competition in AI chips, but rising demand supports Nvidia (NVDA), Broadcom (AVGO), and AMD. NVDA trades at ~25x, undervaluing its 40%+ potential growth. AVGO could see 100%+ AI sales growth in 2026, reflecting its 38x PE premium, though Google licensing more TPUs could limit its market. AMD trades at 33x PE, supported by broad growth across CPUs, GPUs, embedded, and gaming.
Here are some Druckenmiller's Duquesne 13F themes.
1: single quarter profit-taking in $MSFT, $GLW, $ILMN, $ESLT, $CC, $ENTG, $XLF, $GS, $AVGO, $EWZ, $HAS, $XPO, $VKTX, $BLDR, $TMO, & $DHR.
Find these on the "Closed" tab by looking for lines with one bar: https://t.co/4HpZuwZNJm

关于半导体你需要知道的
1. $AMD Investor Day:AI数据中心收入目标5年内$100B,EPS从2025的 $2.68暴涨至每股$20。路线图:MI350(2025,CDNA 4)、MI400(2026)、MI5002(2027,Helios时代,8.5x产能跃升)。
2. CoWoS产能预测(CoWoS--通过硅中介层将多个芯片集成在基板上,现代AI芯片的关键制造基础)
到2027年:
$NVDA :250K→1,110K(4.4x增长),Blackwell驱动,占半壁江山
$AMD :55K→470K(8.5x,Helios低成本/高密度)
$AVGO :66K→400K
$AMZN AWS:38K→150K
总体:27年总需求2.23M片,AMD份额升至11%(从<10%),但需证明ROCm生态匹敌NVIDIA CUDA
总之,芯片供不应求,供不应求!而且AMD增长强劲,将在在AI产能竞赛中“后发先至”
MONDAY’S TOP WALL STREET CALLS
❖ Evercore ISI: Reiterates $NFLX Outperform — expects modest Q3 beat.
❖ Mizuho: Downgrades $RIVN, $TXN, $SWKS, $QRVO to Underperform.
❖ Wolfe Research: $DLR to Outperform.
❖ Evercore ISI & Loop Capital: Turn more bullish on $AAPL — upgrade to Buy, PT $315.
❖ Bank of America: Reiterates $NVDA and $AVGO as top picks.
❖ Morgan Stanley: Initiates $AVPT Overweight; downgrades $PGR to Underweight.
❖ Goldman Sachs: Upgrades $DRI to Buy.
❖ Wedbush Securities: Reiterates $TSLA Outperform.
❖ Barclays: Upgrades $KLAC, downgrades $MRVL; upgrades $SRE
❖ BofA: Reiterates $GOOGL Buy, raises PT to $280.
❖ TD Cowen: Upgrades $ALLY to Buy.
❖ Wolfe Research: Initiates $SAIL Buy, PT $27.
❖ Citigroup: Initiates $WSC Buy; downgrades $GIL to Neutral.
特朗普关税,一场精准的压力测试
10月10日的暴跌并非恐慌,而是特朗普用100%关税的核弹,对美股估值体系的一次精准压力测试
情绪面:
市场逻辑已从交易特朗普的嘴炮转变为定价全球供应链割裂的现实。当威胁从商品升级到稀土这类战略资源,科技巨头的全球化增长故事便被釜底抽薪
数据面:
纳指暴跌远超道指,是市场对高估值成长股的理性风险重估。而稀土股的逆势狂飙,则宣告了新时代的核心逻辑:供应链安全就是最深的护城河
我的投资逻辑:
风暴中,要寻找的是逆周期赢家与被错杀的绝对核心,
分享我美股持仓:
1,英伟达 ( $NVDA ):
当日下跌是典型的情绪错杀。英伟达的 #GPU 是全球 #AI算力 的硬通货,已形成不可替代的技术生态。地缘政治风险虽存,但没有任何一个国家能承受失去 #英伟达 算力支持带来的发展停滞。
它不是可选项,而是必选项。短期波动不改其作为#AI 时代军火商的绝对核心地位
2,博通 ( $AVGO ):
作为全球科技基建的卖水人, #博通 的业务深度绑定数据中心和企业级服务,拥有极强的客户粘性和议价权。在供应链重组中,它将成为各方争抢的战略资产,地位更稳固
3,MP Materials ( $MP ):
这是对去全球化风险最直接的押注。投资它,就是投资美国实现稀土自主的决心。在宏观变局中,它的逻辑简单、直接且强大。
最后: 看清压力测试的本质,放弃幻想。在新的时代逻辑下,既要布局像 $MP 这样顺应宏观变局的新宠,也要敢于在市场恐慌时,拥抱像 $NVDA 和 $AVGO 这样无法被替代的绝对核心
更多深度美股逻辑,欢迎关注 @MSX_CN
https://t.co/8fHYn2qyqN
@BTCBruce1 #麦通 #MSX #美股 #科技股 #投资策略 #特朗普关税
$NVDA - BERNSTEIN: NVIDIA–OPENAI DEAL A POSITIVE CATALYST
Bernstein reiterated an Outperform on NVIDIA (NVDA) with a $225 PT, citing its new partnership with OpenAI. NVIDIA may invest up to $100B as OpenAI deploys 10 GW of datacenter capacity using NVIDIA systems, with the first 1 GW ($10B) coming online in 2H 2026.
Analyst Stacy Rasgon sees the deal as supportive of NVIDIA’s growth into 2026+, with no near-term risks. While AVGO shares dipped on the news, Bernstein views AI spending growth as a positive for both, favoring high-quality leaders like $NVDA and $AVGO.
!~@HanaNetwork 筹集了数百万美元并接连宣布筹款
我记得之前以搞了一次 Kol 轮,之后又公开筹集了一段时间!~
现在在 kaito又一次预售筹集100万刀!~
团队应该是想让大家都拿到筹码赚到钱吧!~~~~~
这项目我从去年就开始做,测试网最高排名第2!~
现在在kaito的12月的排行榜还稳在第2名!~
不管怎么样,希望大家都能拿到个好的结果!~
最后祝大家好运!~~

MyStonks最近上线了 $GEMI ,正好来聊聊这个新鲜出炉的标的
$GEMI 就是Winklevoss双胞胎那个Gemini交易所的母公司,9月12号刚上纳斯达克,热度不低。发行价$28,当天最高冲到$37,现在市值大概38亿美元左右。这家交易所主打合规路线,用户超150万,托管资产规模超210亿,还跟纳斯达克自身有战略合作——后者投了5000万美元,还用它做托管服务。
虽然上半年还在亏损,但新上市加上加密市场近期情绪回暖, $GEMI 短期波动可能会比较大,话题性也够,适合爱盯盘、能承受波动的玩家。
除了 $GEMI ,这几个也可以保持关注:
· $HOOD :Robinhood,散户大军基地,加密交易占比不低
· $AVGO :博通,AI芯片+数据中心需求旺,业绩超预期
· $ORCL :甲骨文,云业务增速亮眼,AI布局逐渐落地
⚠️ 风险提示:请务必做好个人研究与管理仓位。本文内容仅供参考,不构成任何投资建议。
最近半年团队主要研究 #AI 和 #RWA 赛道比较多,被问及最多的问题:‘#AI 是不是已经过了最热的“炒作期”?’,因为我们看到很多 #AI 加密项目或股票,貌似涨速有点慢或者不涨了!
我的看法是——远远没有。现在的 #AI,差不多就相当于1995年、1996年互联网的阶段。那时候大家刚开始上网,浏览器才出来没几年,亚马逊、谷歌都还没真正爆发,但趋势已经很清晰了。#AI 现在也差不多这样,刚进入加速成长期。
🧐为何这么说?
1️⃣算力依旧是瓶颈,也是最大机会,做AI要训练大模型,需要巨量的算力。美国这边有英伟达,芯片卖到断货。中国这边因为美国的出口管制,反而倒逼出一条本土产业链。比如寒武纪(Cambricon)这种公司,股价和市值都翻了好几倍。背后逻辑很简单:没有芯片,AI走不动。这就是最底层的“铲子生意”。我自己投股票的时候,最看重这种“确定性刚需”,不管AI应用做得怎么样,算力永远少不了。
2️⃣中国的“Buy China”逻辑,中美关系其实是把“双刃剑”。美国不卖顶级芯片给中国,看似是打压,但反过来成了国产替代的超级机会。没有封锁,中国的AI公司可能还在用英伟达的GPU,也不会有动力自己研发芯片。现在反而逼出了一个完整的国产生态。我在看中国半导体、算力相关公司的时候,这一点就是核心逻辑:自给自足是国家战略,市场够大,需求也刚性。
3️⃣政府是超级风投,你要看中国的模式,其实很像10年前的新能源车。那时候政府补贴电池、补贴买车,硬是把比亚迪、宁德时代推起来了。现在AI和机器人也一样,地方政府出补贴、投基金,相当于官方当“早期VC”,先给产业打地基。剩下的就交给企业家去拼执行力。作为投资人,我的判断是:政府方向决定赛道,企业家决定龙头。
投资的衡量标准,我们看一个AI或者机器人项目,最关键是两个问题:
✅它能不能真正解决痛点?比如机器人,能不能真的在家庭里帮老人、能不能在仓库里搬货,不是光好看、噱头大。
✅它有没有产品市场匹配度(PMF)?就是说,这个产品是刚需,还是锦上添花?如果只是“看上去很酷”,但没人愿意为它买单,那就不行。在AI模型上也是一样。现在模型满大街都是,但能真正跑通商业模式的,要么解决企业的需求(比如代码自动化、办公提效),要么解决消费者的需求(比如智能助手、娱乐)。我投项目时,最怕那种“炫技”型公司,看上去技术牛,但没落地场景。
长期趋势我判断,未来3-5年里,AI算力的需求会是现在的10倍甚至100倍。这意味着:
· 上游的芯片、算力基础设施公司,还是最稳的“吃肉”位置。
· 中游的大模型会越来越分化,能落地的会脱颖而出,光靠堆钱堆算力的可能会被淘汰。
· 下游的应用场景(比如机器人),现在看起来还早,但一旦找到像电动车那样的突破口,成长会非常惊人。
所以我们在 #AI 赛道的投资思路:
第一层:算力/芯片 → 确定性最强,国家战略支持,需求无限大(加密也是类似逻辑,分布式GPU算力依旧有空间)。
第二层:大模型 → 拼资源和落地场景,要慎重挑选,差距很快拉开。
第三层:应用(机器人等) → 风险大,但如果踩中龙头,可能是百倍回报。
所以我现在看AI,就像看当年的互联网和新能源车。远远没到泡沫破灭的时候,反而刚刚进入“加速跑道”。🧐

















































